Späť na článok
Zásobovanie teplom s dominantným využitím geotermálnej energie vo Veľkom Mederi
3 / 9
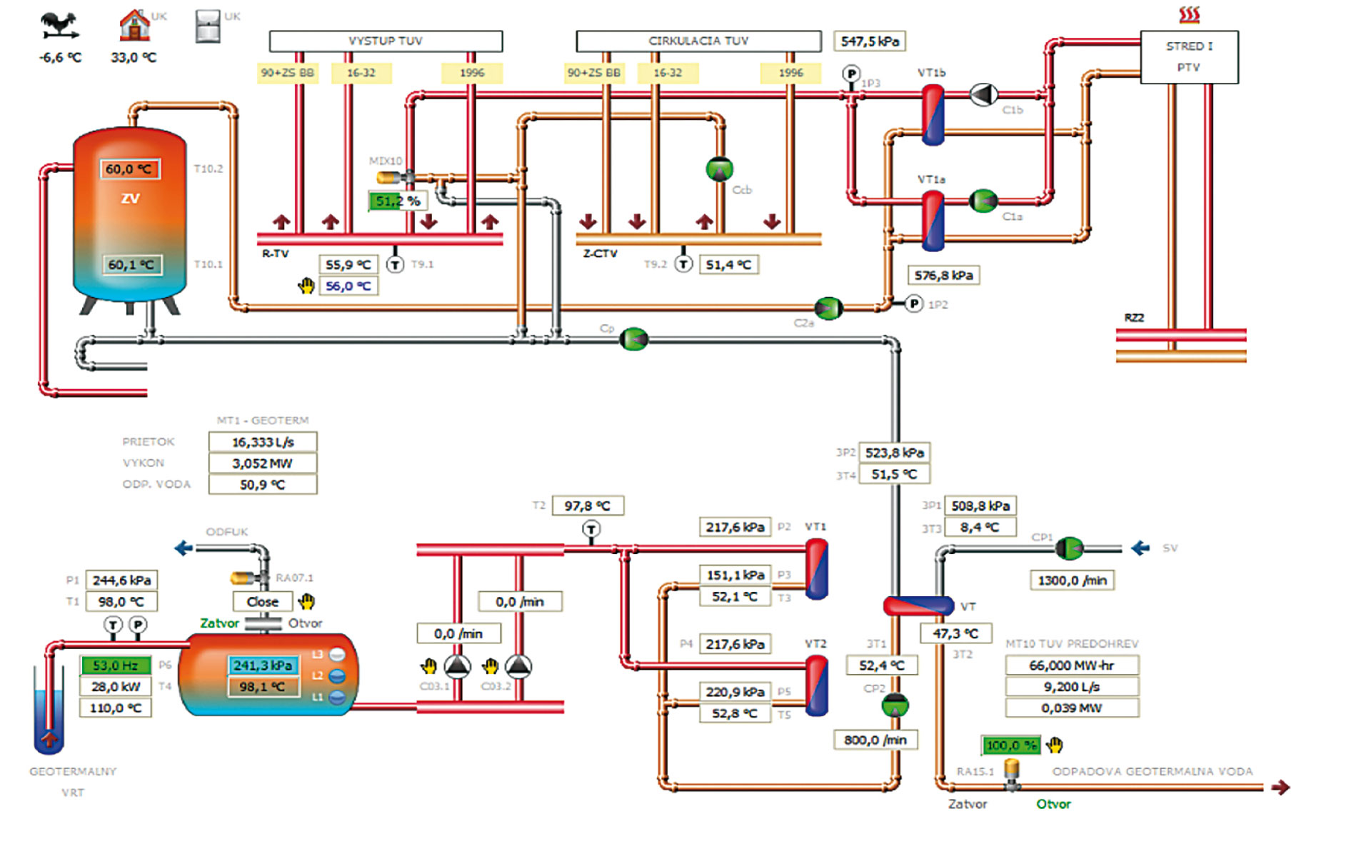
Obr. 3 Schéma zapojenia zdroja GE od vrtu k výmenníkom tepla VT1 a VT2
Zdroj: prof. Ing. Ján Takács, PhD., Ing. Martina Mudrá